Prometheus, Grafana, and Loki are popular open source tools used for monitoring and logging in cloud and on premise environments.
.gif&w=3840&q=75)


2.1 Installing Prometheus
Download and Install Prometheus: wget https://github.com/prometheus/prometheus/releases/latest/download/prometheus-linux-amd64.tar.gz
tar -xvf prometheus-linux-amd64.tar.gz
cd prometheus-linux-amd64
Configure Prometheus:
Create a configuration file prometheus.yml:
global:
scrape_interval: 15s
scrape_configs:
- job_name: 'prometheus'
static_configs:
- targets: ['localhost:9090']
Start Prometheus: ./prometheus --config.file=prometheus.yml
Verify Prometheus:
Visit http://localhost:9090 in a browser to check if Prometheus is running.
2.2 Installing Grafana Download and Install Grafana:
sudo apt-get install -y software-properties-common
sudo add-apt-repository "deb https://packages.grafana.com/oss/deb stable main"
sudo apt-get update
sudo apt-get install -y grafana
Start Grafana:
sudo systemctl start grafana-server
sudo systemctl enable grafana-server
Access Grafana:
Visit http://localhost:3000 in a browser and log in with default credentials:
2.3 Installing Loki Download and Install Loki:
wget https://github.com/grafana/loki/releases/latest/download/loki-linux-amd64.zip
unzip loki-linux-amd64.zip
chmod +x loki-linux-amd64
Start Loki: ./loki-linux-amd64 -config.file=loki-config.yml
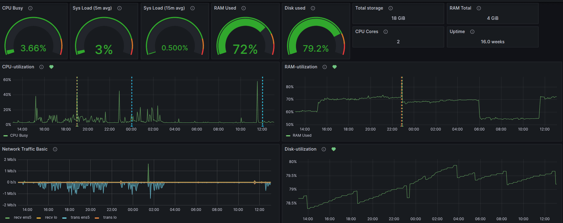
3.1 Setup Grafana Panels for Server CPU, RAM and Disk Monitoring
CPU Utilization Panel
(((count(count(node_cpu_seconds_total{instance="$node",job="$job"}) by (cpu))) - avg(sum by (mode)(rate(node_cpu_seconds_total{mode='idle',instance="$node",job="$job"}[$__rate_interval])))) * 100) / count(count(node_cpu_seconds_total{instance="$node",job="$job"}) by (cpu)))

RAM Utilization Panel
Follow the same steps as CPU Utilization but use the following PromQL query:
100 - ((node_memory_MemAvailable_bytes{instance="$node",job="$job"} * 100) / node_memory_MemTotal_bytes{instance="$node",job="$job"})
Disk Utilization Panel
Use the following PromQL query:
100 - ((node_filesystem_avail_bytes{instance="$node",job="$job",mountpoint="/",fstype!="rootfs"} * 100) / node_filesystem_size_bytes{instance="$node",job="$job",mountpoint="/",fstype!="rootfs"})

4.1 Setup Grafana Panels for RDS CPU, RAM and Disk Monitoring CPU Utilization Panel

RAM Utilization Panel
Use the metric FreeableMemory and apply the following expressions:
($A)/(2*1000000000) ($A*100)/(2*1000000000) 100 - $C
Disk Utilization Panel

Use the metric FreeStorageSpace with expressions:
($A * 100) / (200 * 1.07 * 1000000000) 100 - $B

5.1 Install and Configure Promtail sudo apt-get update
sudo apt-get install -y unzip curl wget
5.2 Configure Promtail
Create a promtail-config.yml file with the following configuration:
server:
http_listen_port: 9080
positions:
filename: /tmp/positions.yaml
clients:
- url: http://localhost:3100/loki/api/v1/push
scrape_configs:
- job_name: system-logs
static_configs:
- targets:
- localhost
labels:
job: varlogs
__path__: /var/log/*log
5.3 Setup Grafana Dashboard for Logs Monitoring
Add Loki as a Data Source in Grafana

Create Nginx Access Log Panel
Use the following Loki query:
{job="nginx", filename="/var/log/nginx/access.log"} | line_format "IP={{ .ip }} Status_code={{ .status }} Method={{ .method }} URL=\"{{ .path }}\" Browser=\"{{ .browser }}\""

6.1 Server Monitoring Alerts(For CPU,RAM and Disk)Click Save rule and exit.

6.2 RDS Monitoring Alerts (For CPU,RAM and Disk)
Creating Contact Points
Creating Notification Policy

Ready to transform your business with our technology solutions? Contact Us today to Leverage Our DevOps Expertise.
Contact Us